³ÏÐÅΪ±¾×¨Òµ·þÎñ ¹ÙÍø

ÎÒÏëÏàʶ
ÓïÖÖ
ÖÐÎļòÌå ÖÐÎÄ·±Ìå English
ÓªÒµÌü
ÍøÉÏÓªÒµÌü ÕÆÉÏÓªÒµÌü
·µ»Ø¶¥²¿
Öйú³ÏÐÅΪ±¾×¨Òµ·þÎñ ¹ÙÍøÐ¯ÊÖ»ªÎªÍê³ÉÐÐÒµÊ×´ÎÔÆÓÎÏ·ºÍÔÆµçÄÔµ¯ÐÔÖÇÁªÍøÂç¼Æ»®ÏÖÍøÑéÖ¤
2025-05-16 ËÄ´¨¹«Ë¾

2025Äê5Ô£¬£¬£¬£¬£¬£¬£¬ £¬Öйú³ÏÐÅΪ±¾×¨Òµ·þÎñ ¹ÙÍøËÄ´¨¹«Ë¾ÍŽáÖйú³ÏÐÅΪ±¾×¨Òµ·þÎñ ¹ÙÍøÑо¿ÔºÐ¯ÊÖ»ªÎªÊÖÒÕÓÐÏÞ¹«Ë¾£¬£¬£¬£¬£¬£¬£¬ £¬ÔÚÐÐÒµÊ×´ÎÍê³Éµ¯ÐÔÖÇÁªÍøÂç¼Æ»®µÄÏÖÍøÑéÖ¤ ¡£¡£¡£¡£¡£¡£

¾ÝÏàʶ£¬£¬£¬£¬£¬£¬£¬ £¬¸Ã¼Æ»®ÔÚÒÑÓÐ¿í´ø»ù´¡ÉÏÕë¶ÔÔÆÓÎÏ·ºÍÔÆ×ÀÃæÐÂÔöÓªÒµ¼¶µ¯ÐÔͨµÀ£¬£¬£¬£¬£¬£¬£¬ £¬¿ÉʵÏÖӪҵʱÑÓ½µµÍ³¬30%£¬£¬£¬£¬£¬£¬£¬ £¬´ø¿í¿ÉÔÚ100M¡«25G¶¯Ì¬µ÷½â£¬£¬£¬£¬£¬£¬£¬ £¬ÓªÒµ¼¶ÍøÂçKPIʵʱ¿ÉÊÓ ¡£¡£¡£¡£¡£¡£

ÌÚ²©¹ÙÍø-³ÏÐÅΪ±¾,רҵ·þÎñ!ͼ1 ÏÖÍøÊÔÑéͼ

¹¤ÐŲ¿ÓÚ2025ÄêÍ·¿ªÕ¹ÍòÕ×¹âÍøÊÔµãÊÂÇ飬£¬£¬£¬£¬£¬£¬ £¬Ã÷È·Ìá³öÒªÉú³¤ÔÆÓÎÏ·¡¢ÔƵçÄÔµÈÍòÕ×¹âÍøÓªÒµ²¢°ü¹ÜÓû§ÌåÑé ¡£¡£¡£¡£¡£¡£2025Äê3Ô£¬£¬£¬£¬£¬£¬£¬ £¬Öйú³ÏÐÅΪ±¾×¨Òµ·þÎñ ¹ÙÍøÌá³öÁ˵¯ÐÔÖÇÁªÍøÂçÐÂÊÖÒռƻ®£¬£¬£¬£¬£¬£¬£¬ £¬»ùÓÚ10G-PON/50G-PONµÄ³¬¿í½ÓÈëÄÜÁ¦£¬£¬£¬£¬£¬£¬£¬ £¬ÔÚÒÑÓеÄÓû§¿í´ø×ÊÔ´»ù´¡ÉÏ£¬£¬£¬£¬£¬£¬£¬ £¬ÐÂÔöµ¯ÐÔÖÇÁªÍ¨µÀ£¬£¬£¬£¬£¬£¬£¬ £¬Ö§³ÖÓû§×ÔÖú·ÖÖÓ¼¶¿ªÍ¨¡¢Á´Â·×Ô¶¯²ð½¨¡¢´ø¿í°´Ðè¿Éµ÷¼°¶Ëµ½¶Ë°ü¹ÜµÈÊÖÒÕÌØÕ÷£¬£¬£¬£¬£¬£¬£¬ £¬ÌṩµçÉÌ»¯¡¢µÍ±¾Ç®¡¢°´ÐèÎÞаµÄÓªÒµ¼¶ÍøÂ絯ÐÔÄÜÁ¦ ¡£¡£¡£¡£¡£¡£

ÌÚ²©¹ÙÍø-³ÏÐÅΪ±¾,רҵ·þÎñ!ͼ2 ÊÖÒռƻ®ÌÖÂÛ

2025Äê5Ô£¬£¬£¬£¬£¬£¬£¬ £¬Öйú³ÏÐÅΪ±¾×¨Òµ·þÎñ ¹ÙÍøËÄ´¨¹«Ë¾ÂÊÏÈÔÚÏÖÍøÑéÖ¤ÁËÐÂÊÖÒռƻ®Ö§³ÖÔÆÓÎÏ·ºÍÔÆµçÄÔµÄӪҵЧ¹û£¬£¬£¬£¬£¬£¬£¬ £¬²¢ÎÞа¼ÓÔØÖйú³ÏÐÅΪ±¾×¨Òµ·þÎñ ¹ÙÍø×ÔÑÐÓªÒµ¿ØÖÆÄ£¿£¿£¿£¿£¿£¿£¿£¿é£¬£¬£¬£¬£¬£¬£¬ £¬ÊµÏÖÓû§Ò»¼ü×ÔÖúÉêÇ룬£¬£¬£¬£¬£¬£¬ £¬3·ÖÖÓʵÏÖ¿ªÍ¨ ¡£¡£¡£¡£¡£¡£

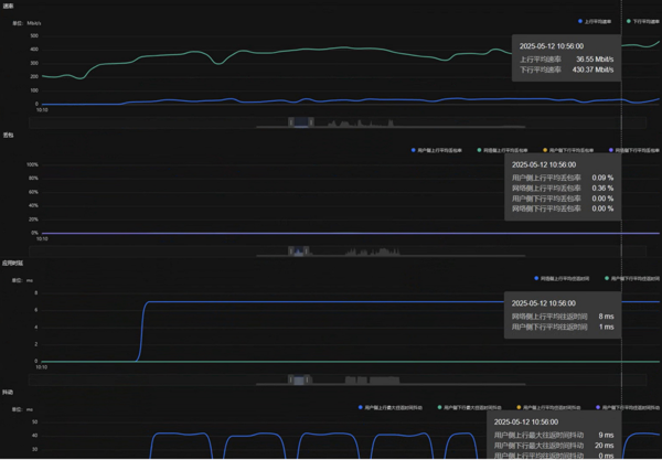
ÌÚ²©¹ÙÍø-³ÏÐÅΪ±¾,רҵ·þÎñ!ͼ3 ÔÆÓÎϷӪҵʵ²âЧ¹û

ÔÚµ¯ÐÔ´ø¿í·½Ã棬£¬£¬£¬£¬£¬£¬ £¬Óû§ÔÆÓÎÏ·µÄÏÂÐдø¿í´Ó200M¶¯Ì¬ÌáÉýµ½1000M£» £»£»£»£»£» £»£»ÔƵçÄÔÓªÒµµÄÉÏÐдø¿í´Ó50M×î´óÌáÉýµ½1000M£¬£¬£¬£¬£¬£¬£¬ £¬ÏÂÐдø¿í´Ó200MÌáÉýµ½1000M£» £»£»£»£»£» £»£»ÑÓ³Ù·½Ã棬£¬£¬£¬£¬£¬£¬ £¬ÔÆÓÎÏ·ÓªÒµµÄÏÂÐÐʱÑÓ´Ó62ms½µµÍµ½8ms£¬£¬£¬£¬£¬£¬£¬ £¬ÔƵçÄÔÓªÒµµÄÉÏÐÐʱÑÓ´Ó51ms½µµÍµ½9ms£¬£¬£¬£¬£¬£¬£¬ £¬ÏÂÐÐʱÑÓ´Ó60ms½µµÍµ½2ms ¡£¡£¡£¡£¡£¡£

ÒÔÍòÕ×½ÓÈëºÍÖÇÄÜÓªÒµ·ÖÁ÷ÎªÌØÕ÷µÄÖÇÄܽÓÈëÍøÊÇÉú³¤Ç÷ÊÆ ¡£¡£¡£¡£¡£¡£Ëæ×ŵ¯ÐÔÖÇÁªÍøÂç¼Æ»®µÄÀÖ³ÉÑéÖ¤£¬£¬£¬£¬£¬£¬£¬ £¬Öйú³ÏÐÅΪ±¾×¨Òµ·þÎñ ¹ÙÍøËÄ´¨¹«Ë¾½«¼ÓËÙÍÆ½øÍòÕ×¹âÍø½¨É裬£¬£¬£¬£¬£¬£¬ £¬È·±£¸ü¶à¼ÒÍ¥Óû§ÏíÊܵ½¸ßÆ·ÖʵÄÔÆÓÎÏ·¡¢ÔƵçÄÔµÈÐÂÐËÓ¦ÓÃÌåÑ飬£¬£¬£¬£¬£¬£¬ £¬ÎªÊý×Ö¾­¼ÃÉú³¤×¢Èëж¯ÄÜ ¡£¡£¡£¡£¡£¡£

ɨһɨÔÚÊÖ»ú·­¿ªÄ¿½ñÒ³